Dashboard & Navigation
After logging in, you land on the NextGen Contact Centre. The interface is organized around the Super Dashboard — a central hub that gives you access to all modules and analytics. Let's explore the layout and menus.
Layout Overview
The screen is divided into two main areas:
| Area | Location | What It Does |
|---|---|---|
| Left Sidebar | Left Side | Super Dashboard Menus — Navigation To All Modules And Dashboards |
| Main Content | Center | The Current Page, List View, Or Dashboard You Are Viewing |
Super Dashboard Menus
The left sidebar contains the Super Dashboard menus — your primary navigation for the entire NextGen Contact Centre. These menus are grouped into two main sections:
Analytics Dashboards
When you access the Dashboards section (e.g., from the Welcome page), you get a separate navigation with these analytics views:
| Dashboard | What It Shows |
|---|---|
| Overview Dashboard | Efficiency Metrics (SLA Breach Rate, Department, User, Team Efficiency), Ticket Statuses (Total Ticket, Assigned To Me, Overdue Ticket, New, Assigned, On Hold, Escalated, Resolved, Closed, Reopened, Cancelled), SLA By Status, Ticket Status By Priority, Ticket Status By Manager/Department, Status By Parent Purposes, Status By Top 10 Purposes, Table |
| SLA Dashboard | % Resolved Tickets Breached SLA, Tickets By SLA Priority, SLA Breach By Tickets, SLA Breach By Ticket Priority, Users By SLA Breaches, SLA Breach By Department, Ticket Status By SLA Priority, Resolution Time Trend, Table |
| Department Dashboard | Users By Department, Tickets By Department, Ticket Priority By Department, Ticket Status By Department, Department Creation Trend, Tickets By Department And SLA, Table |
| Priority Dashboard | Total Tickets, Tickets By Priority, Ticket Distribution By Priority, % Of High Priority Tickets, Average Resolution Time In Hours, Ticket Status By Priority, SLA Breach Rate, Ticket Trend By Priority, Table |
| Ticket Journey Dashboard | Sankey Flow Of Tickets Through Statuses (New → Assigned → In Progress → On Hold → Escalated → Resolved → Reopened → Closed → Cancelled), Table |
| Threshold Dashboard | Department/Manager Workload Vs Threshold, Table |
| Live Call Dashboard | Real-Time User Status (Available, On Call, On Hold, Mute, Break, Pause), Filters, Toggles |
| Call Statistics | Total Ring, Total Transferred, Total Talk, Total Hold, Total Muted, Avg Talk Time, Total Call Duration, Consult Calls, Consult Time, Performance Summary, Call Volume, Call Distribution, Hourly Performance Trend, Performance By Department, Performance By User, Call Logs Detail |
| Reporting Hierarchy | Reports Structured By Organizational Hierarchy |
Operational Modules
These menus give you direct access to day-to-day work:
| Menu Item | What It Does |
|---|---|
| Super Dashboard | Home/Overview — Aggregate View Of Key Metrics Across All Modules |
| Tickets Manager | Manage Support Tickets — View Totals, Assigned, Overdue, Resolved; Create And Track Tickets |
| Tickets | Individual Ticket List With Conversation View — Reply, Assign, Track SLA |
| Tasks Manager | Manage Tasks — View By Status (To Do, In Progress, Overdue, Completed); Create And Assign Tasks |
| Tasks | Task List With Detail Panel — View Task Details, Comments, Tags, Timesheet Activities |
| Task Realtime | Real-Time Task Tracking And Status Updates |
| Timesheet Manager | Manager View — Approve/Reject Team Timesheets; View Draft, Waiting, Approved, Rejected, Overdue |
| Timesheet | Log Your Work Hours — Add Timesheet Entries, Activities; Submit For Approval |
| Projects Manager | Manage Projects — Organize Tasks, Assign Teams, Track Progress |
| User Sessions | Monitor Active And Expired User Sessions; Revoke Sessions If Needed |
| Contacts | Manage Contacts, Customers, And Groups — CRM For Customer Information |
| Settings | Configure The Application — Automations, Users, Preferences (Admin Only) |
Dashboards Menu Summary
The left sidebar when viewing dashboards includes:
- ← Back To Welcome Page — Return To The Main Super Dashboard
- Overview Dashboard — General Ticket Summary And KPIs
- SLA Dashboard — SLA Compliance And Breach Analysis
- Department Dashboard — Department-Level Metrics
- Priority Dashboard — Priority-Based Ticket Distribution
- Ticket Journey Dashboard — Sankey Flow Of Ticket Lifecycle
- Threshold Dashboard — Workload Vs Threshold Monitoring
- Live Call Dashboard — Real-Time User Status
- Call Statistics — Call Center Performance Metrics
- Reporting Hierarchy — Hierarchical Reports
At the bottom of the sidebar, your profile (e.g., "Reads - Manager - Reads") indicates the current user and role.
Below is a detailed look at each dashboard with screenshots and explanations:
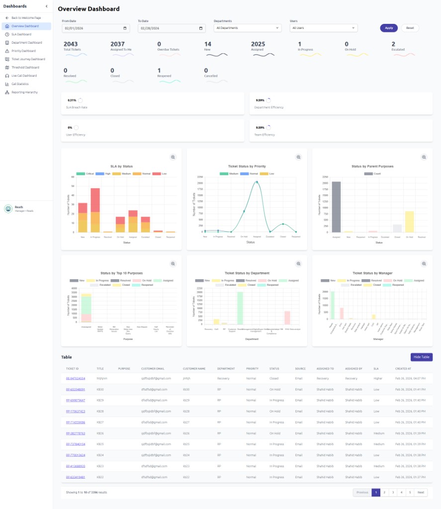
Overview Dashboard
The Overview Dashboard provides a high-level summary of all ticket metrics. Use the date range and department/user filters at the top to refine the data. Key elements include:
- Efficiency Metrics — SLA Breach Rate, Department Efficiency, User Efficiency, Team Efficiency
- Ticket Statuses (KPI Cards) — Total Ticket, Assigned To Me, Overdue Ticket, New, Assigned, On Hold, Escalated, Resolved, Closed, Reopened, Cancelled
- SLA By Status — Stacked Bar Chart Showing Ticket Count By Status (New, Assigned, In Progress, etc.), Broken Down By SLA Priority (Critical, High, Medium, Normal, Low)
- Ticket Status By Priority — Line Chart Showing How Many Tickets In Each Status (New, Assigned, In Progress, etc.) Fall Under Each Ticket Priority (Critical, High, Medium, Normal, Low)
- Ticket Status By Manager/Department — Stacked Bar Charts Showing Ticket Count By Status For Each Manager And Department
- Status By Parent Purposes — Stacked Bar Chart Showing Ticket Status Breakdown By Parent Purpose/Category (e.g., Technical, Customer Service)
- Status By Top 10 Purposes — Stacked Bar Chart Showing Ticket Status Breakdown For The Top 10 Most Common Purposes
- Table — Detailed Ticket List With Columns For ID, Title, Purpose, Customer, Department, Priority, Status, Source, Assigned To/By; Includes Pagination For Browsing
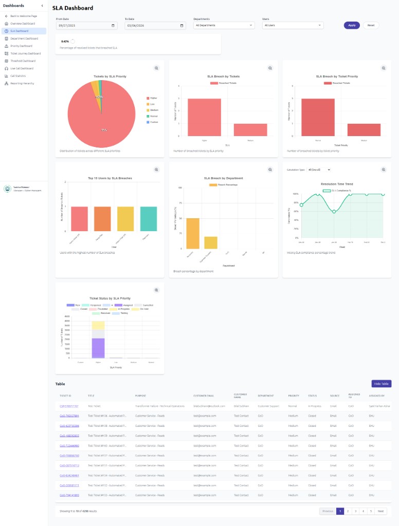
SLA Dashboard
The SLA Dashboard focuses on Service Level Agreement compliance and breach analysis. Use the date range and department/user filters at the top to refine the data. Key elements include:
- % Resolved Tickets Breached SLA — Overall breach rate metric
- Tickets By SLA Priority — Distribution Across Higher, Low, Medium, Normal, Critical
- SLA Breach By Tickets — Number Of Breached Tickets By SLA Priority
- SLA Breach By Ticket Priority — Shows The Number Of Tickets That Breached The SLA Grouped By Ticket Priority
- Top 10 Users By SLA Breaches — Identifies Users With The Most SLA Breaches
- Breach By Department — Breach Percentage By Department. SLA Before Breach
- Ticket Status By SLA Priority — Number Of Tickets By SLA Priority, Categorized By Different Ticket Statuses Such As New, Assigned, In Progress, On Hold, Escalated, Resolved, Closed, Reopened, Cancelled
- Resolution Time Trend — Weekly SLA Compliance Percentage Over Time
- Table — Detailed Ticket List With Columns For ID, Title, Purpose, Customer, Department, Priority, Status, Source, Assigned To/By; Includes Pagination For Browsing
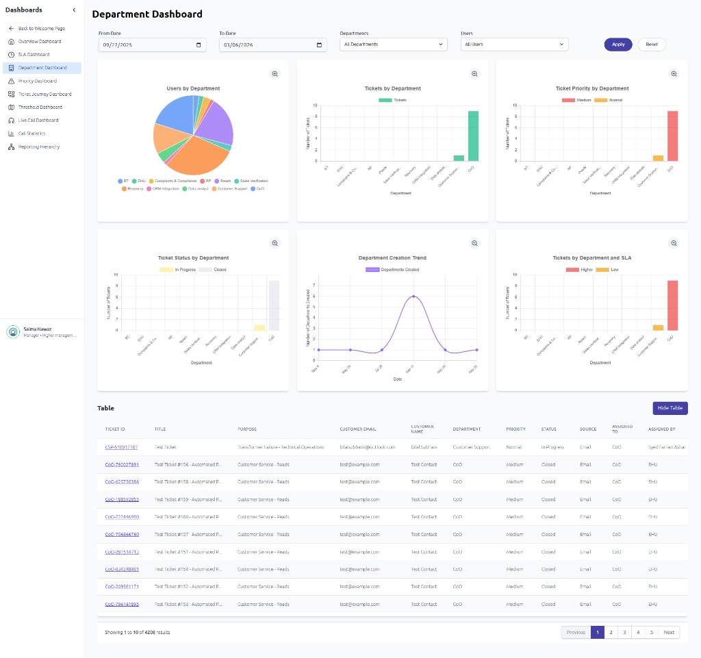
Department Dashboard
The Department Dashboard shows metrics broken down by department. Use filters for date range, departments, and users. It includes:
- Users By Department — Pie Chart Of User Distribution
- Tickets By Department — Bar Chart Of Ticket Volume Per Department
- Ticket Priority By Department — Stacked Bar Chart (Critical, High, Medium, Normal, Low) By Department
- Ticket Status By Department — Stacked Bar Chart Showing Ticket Count By Status For Each Department
- Department Creation Trend — Line Chart Of Departments Created By Date
- Tickets By Department And SLA — Ticket Count By Department Across All SLA Types (Critical, High, Medium, Normal, Low)
- Table — Detailed Ticket List With Columns For ID, Title, Purpose, Customer, Department, Priority, Status, Source, Assigned To/By; Includes Pagination For Browsing
Priority Dashboard
The Priority Dashboard organizes tickets by priority level. Use the date range and department/user filters at the top to refine the data. It displays:
- Total Tickets — Overall Ticket Count
- Tickets By Priority — Count Per Priority (Critical, High, Medium, Normal, Low)
- Ticket Distribution By Priority — Distribution Of Tickets Across Priority Levels
- % Of High Priority Tickets — Percentage Of High-Priority Tickets
- Average Resolution Time (hours) — Average Resolution Time In Hours
- Ticket Status By Priority — Stacked Bar Chart Of Status Distribution By Priority
- SLA Breach Rate — Breach Percentage By Priority
- Ticket Trend By Priority — Bar Chart By Date
- Table — Detailed Ticket List With Columns For ID, Title, Purpose, Customer, Department, Priority, Status, Source, Assigned To/By; Includes Pagination For Browsing
Ticket Journey Dashboard
The Ticket Journey Dashboard visualizes how tickets flow through statuses using a Sankey diagram. Use the date range and department/user filters at the top to refine the data. Hover over flow paths to see ticket counts and average time between stages. Flow stages include:
- Flow Stages — New → Assigned → In Progress → On Hold → Escalated → Resolved → Reopened → Closed → Cancelled
- Tooltip Data — From/To Status, Number Of Tickets, Average Time (e.g., "Start → Closed: 829 tickets, Avg 8 sec")
- Table — Detailed Ticket List With Columns For ID, Title, Purpose, Customer, Department, Priority, Status, Source, Assigned To/By; Includes Search By Ticket ID And Pagination For Browsing
Threshold Dashboard
The Threshold Dashboard monitors workload against predefined thresholds. Use the date range and department/user filters at the top to refine the data. Use it to identify overloaded departments or managers:
- Department Workload Vs Threshold — Bar Chart: Current Tickets (red) Vs Threshold (blue) Per Department
- Manager Team Workload Vs Threshold — Bar Chart: Current Tickets Vs Threshold Per Manager Team
- Table — Detailed Ticket List With Columns For ID, Title, Purpose, Customer, Department, Priority, Status, Source, Assigned To/By; Includes Pagination For Browsing
Live Call Dashboard
The Live Call Dashboard shows real-time user status for call center operations. Key elements:
- User Status Counts — All, Available, On Call, On Hold, Mute, Break, Pause
- Search — Find Specific Users
- Filters — Status, Departments, Teams, Users
- Toggles — Show Tools, Show KPIs, Payments
- When no users match filters, you'll see "No users found. Try adjusting your search or filters."
Call Statistics
The Call Statistics dashboard provides detailed call performance metrics. Filter by payments, date range, heads, teams, users, and call direction. Key elements:
- Inbound Calls — Total Ring Time, Total Transferred, Total Talk, Total Hold, Total Muted, Avg Talk, Total Call Duration, Consult Calls, Consult Time
- Outbound Calls — Total Ring Time, Total Transferred, Total Talk, Total Hold, Total Muted, Avg Talk, Total Call Duration, Consult Calls, Consult Time for outbound calls
- Internal Calls — Same metrics for calls between users within the organization
- Performance Summary — Total Calls Handled, Average Handle Time, First Call Answer Avg
- Call Volume — Call Volume Over Time
- Call Distribution — Inbound Vs Outbound Vs Transferred
- Hourly Performance Trend — Performance By Hour
- Performance By Department — Call Performance Metrics Broken Down By Department
- Performance By User — Call Performance Metrics Broken Down By User
- Call Logs Detail — Search By Customer Phone Number To View Call Details And History
Reporting Hierarchy
Reporting Hierarchy displays reports and data structured by your organizational hierarchy, so managers can see aggregated data for their teams and reports.
Top Bar
Search
Click the search bar to open the search dialog. Type keywords to quickly find tickets, tasks, contacts, or any other items.
Notifications
The bell icon shows notifications for: Tickets updation, task updation, timesheet Approval request.
Profile Menu
Here we just view the profile.
Welcome Dashboard
The Welcome / Super Dashboard provides quick access to key modules:
- Ticket Manager — Manage support tickets: view totals, assigned, overdue, resolved; create and track tickets
- Task Manager — Manage tasks: view by status (To Do, In Progress, Overdue, Completed); create and assign tasks








